How to reactivate a license
Last Update Date: 2025-10-11
If you’ve deactivated a license and need to reactivate it:
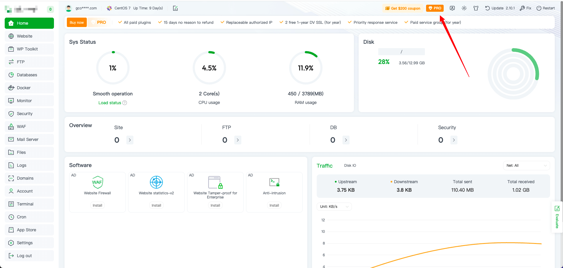
1、Log in to the original server and click ‘PRO’.

2、In the pop-up window, select the option and click ‘Use’. The system will automatically reactivate the license.

Note: To associate the license with a different server, first install the aaPanel control panel on the new server. After installation, log in with your aaPanel account and repeat the steps above.